awc万象城体育引进工学云管理平台实现实习信息化管理
发布时间:2021-07-29 查看次数:
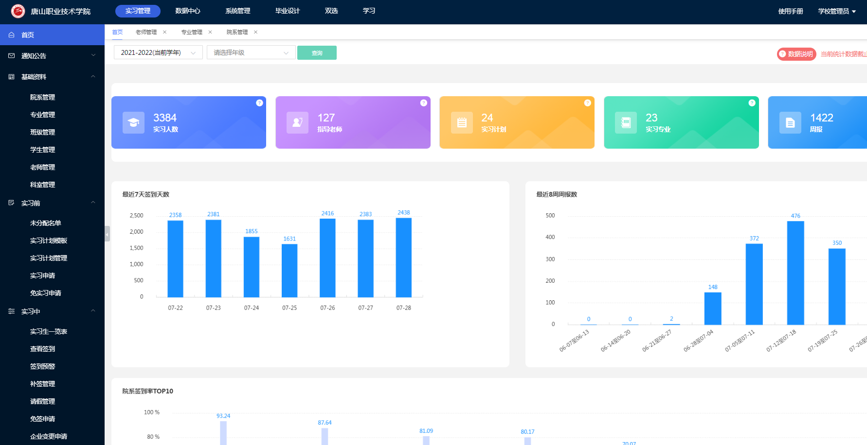
实习是人才培养的重要环节之一,有助于提升学生综合素质和技能水平。为规范实习管理,今年招标使用工学云作为实习平台,实现了学校、学生、实习单位多方协作模式,打造“互联网+实习”管理环境。今年560个合作实习单位,3860实习生和127名教师信息均导入平台。通过PC端或手机端登录使用,目前已有3361名学生和121名教师完成注册,注册率分别为87%和95%。

登录界面
实习平台设有学院管理员、院系管理员和专业负责人,负责建立实习任务、分配实习计划、维护平台信息、整理实习资料等工作;指导教师和班主任精准对接实习学生,负责查看学生到岗情况、批改周报月报、撰写总结、评分等一系列工作。
学院7个系共录入实习计划25份。学生自7月初开始实习至今,共提交实习周报1428份。平台数据可以实时、精准的反映学生的实习情况,进而实现实习全过程的精细化动态管理。

实习管理模块